電加熱導熱油鍋爐
燃料選擇:電力(380V)
傳熱介質:導熱油
輸出溫度:最高320度,PID +/- 1度
輸出效率:≥98%
輸出功率:9KW-2400KW 相當于1-170萬大卡/小時
出力選擇:接觸器/固態繼電器/可控硅
——電加熱導熱油鍋爐,又稱電加熱有機熱載體鍋爐,是以電為動力源,以導熱油為導熱載體,可作為320℃以下各種環境下的高溫熱源,廣泛應用于各種需要進行高溫加熱或烘干的各行各業。本產品具有溫度高、壓力低、控溫精確、熱能利用率高的優點。本產品還可以選配蒸汽發生器,產生1.3MPa以下的飽和蒸汽,供用戶使用。
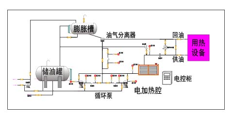
——右圖是關于電加熱導熱油鍋爐的工藝流程圖,熱量由浸入導熱油的電加熱元件產生的,以導熱油為介質,使用循環泵,強行導熱油進行液相循環,將熱量傳遞給用一個或多種用熱設備,經用熱設備卸載后,從頭經過循環泵,回到加熱器,再吸收熱量,傳遞給用熱設備 ,如此周而復始,完成熱量的接連傳遞,使被加熱物體溫度升高,到達加熱的技術要求.
【技術特點】
1、采用導熱油為熱載體,導熱油溫度高、傳熱快、效率高;導熱油凝固點低、沸點高,使用溫度范圍廣;導熱油熱穩定性好,無腐蝕,壽命長。
2、采用導熱油為熱載體,工作壓力低,控制方便,安全系數高且成本低。
3、采用導熱油為熱載體,沒有水載體的腐蝕、水垢等影響,無需要類似水處理設備,節省成本。
4、整裝出廠(又稱整裝鍋爐或快裝鍋爐),現場只需要安置,連接用熱管道,無需要復雜的現場安裝過程,成本低、效率高、安全系數高。
5、可配合熱水器輸出熱水,可配合蒸汽發生器輸出蒸汽。
【基本功能】
1、進口微電腦P.I.D智能溫控器(升降溫速度快,溫度精確穩定)
2、開機自動排氣,油泵可反抽回油,回油溫度檢測可顯示
3、隔離式電器控制箱(安全可靠壽命長)
4、一體成型國標碳素鋼管路(管阻小,積碳少,加熱均勻)
5、雙功率加熱設計(進口雙組P.I.D溫控器,適用廣泛,節能明顯)
6、優選電控配件,OMRON. FUJI. TE. LG WEST、ABB、CARLO、LS、SCHNEIDER等。
7、優選歐美高溫管路元件,西德SPECK油泵(磁力泵、永不漏油)
8、安全措施,安全保護及故障顯示系統完善(維修、保養無需專業人員)
【選配功能】
1、RS485通訊,可實現遠程自動化管理
2、PLC控制,可靠性高,抗干擾能力強
3、吹氣回油功能
4、負壓系統運轉
5、電控柜、管路防爆設計
6、多點溫度控制機組可專業定制
7、油泵馬力和加熱功率可訂作
8、接觸器、固態繼電器、可控硅等多種配置可選
【安全措施】
1、缺 媒 體:缺油少油報警指示 2、相序檢測:缺相逆相報警指示
3、泵浦過載:泵浦過載報警指示 4、卡死報警:異常加熱報警指示
5、管道堵塞:BY-PASS泄壓回路 6、排氣功能:自動(手動)排氣
7、壓力監測:壓力異常停止加熱 8、溫度異常:超溫自動切斷電源
9、電源短路:空開脫扣斷電保護 10、急停開關:緊急情況停機按鈕
【應用范圍】
1、在化學工業中,主要用于蒸餾、蒸發、聚合、縮合/脫乳、脂化、干燥、熔融、脫氫、強制保溫以及農藥、中間體、防老劑、表面活性劑、香料等合成裝置的加熱。
2、在油脂工業中,導熱油爐主要用于油脂分解、脂肪酸蒸餾、脂化、硝化、加氫反映、濃縮、真空脫臭等裝置加熱。 在合成纖維工業中,導熱油爐主要用于聚合、熔融、紡絲、熱固、纖維整理、延伸及干燥設備的加熱。
3、在造紙工業中,主要用于涂膠漿輥筒、干燥輥筒、干燥間、干燥柜、熱熔融機、熔蠟鍋及波紋紙加工的加熱。 在塑料、橡膠工業中,主要用于熱壓、熱延、擠壓、捏合、密煉、硫化成型、噴射注塑機、膠漿攪拌機、傳送帶烘干機、螺桿擠壓機及模具的加熱和保溫。
4、在空調及電氣設備工業中,主要用于工廠、辦公室、醫院、民用建筑、賓館的集中或分散采暖;電氣設備制造業的拋光機、軋板機、真空機、烘干機、干燥室、真空室的 加熱。
5、在脂肪和油漆工業中,主要用于高壓釜、干燥機、蒸餾灌、蒸發設備、油漆烘干、烘烤、干燥及高溫固化的加熱。
6、在木材工業中,主要用于纖維板、刨花板、層壓板、膠合板、飾面板的熱壓成型及木材烘干設備、干燥設備、涂面設備及膠合機的加熱。
7、食品飼料行業,烘干、烘箱、鍋加熱、脫水。
8、建材施工行業,石膏板烘干、瀝青加熱融化、混凝土構件養護、保溫、成型
9、化工油脂、食品酒飲、市政施工、建材加工、塑料生產、木材加工、金屬加工、紡織洗衣、金屬加工、模具成型、生活服務、禁止煙火場合的蒸汽和熱水供應。
10、其它行業,加熱、融化,烘干、脫水,保溫、成型等工序工藝。
【執行標準】
1、嚴格按照國家及行業標準對鍋爐進行設計、制造、組裝、實驗和驗收,其中包括但不限于下列標準:GB/T16507《水管鍋爐》、TSG G0001《鍋爐安全設計監察規程》、GB/T17410《有機熱載體爐》、GB50273《鍋爐安裝工程施工及驗收規范》
2、鍋爐使用的主要鋼材采用20 GB/T3087,保障鍋爐安全可靠。
3、按照NB/T47018選取焊材,鍋爐爐管采用氬氣保護全熔透焊接,焊縫按照NB/T47013《承壓設備無損檢驗》進行X射線探傷和檢驗,鍋爐總裝完成后管組全部進行水壓試驗,保障每臺鍋爐的焊接質量達到標準。
【整裝鍋爐】
——整裝鍋爐又稱快裝鍋爐,是我們公司提供的一項方便用戶現場安裝的增值服務。
1、整裝鍋爐是相對于傳統的散裝鍋爐來說,傳統散裝鍋爐在工廠生產完成后,把鍋爐本體和各個組件運到現場后再組裝。而整裝鍋爐,除基本組件外,還包含底座和支架,在出廠時,各個組件已經和底座支架完成組裝和固定,在運到現場后,只需要進行整體安置、連接對外管道,相對散裝鍋爐大大減少了施工現場的安裝時間,同時還提高了鍋爐的安裝質量。
2、整裝鍋爐結構緊湊、占地面積小、施工方便、施工成本低、安裝質量高、運行效果好。
3、各種鍋爐都可以整裝出廠,但是由于體積和運輸的原因,一般整裝鍋爐只限300萬大卡以下的鍋爐。
4、電加熱鍋爐由于體積比較小,一般都是整裝出廠,現場只需要簡單的安置就可以使用。
備注:
1. 表中參數僅供參考,因技術改進或其它原因,請以隨機技術參數為準。2. 表中參數僅供選型參考,更多型號,更詳細參數及相關詳細圖紙,請聯系我們。
3. 根據用戶需要,我們可以為用戶進行更多的定制加工,具體請聯系我們。
4. 涉及相關計算,燃料規格如下:天然氣(LNG)低位發熱值8,400kcal/Nm3、城市煤氣 (CG)低位發熱值4,000kcal/Nm3、焦爐煤氣低位發熱值4,200kcal/Nm3、柴 油低位發熱值10,200kcal/kg、甲醇低位發熱值4650kcal/kg為標準計算。
六大環節,二十四條措施,誠心,用心,放心!
| 設計:專業,誠心 |
| 生產:細致,用心 |
| 質檢:嚴謹,放心 |
| 售前:專業,誠心 |
| 售中:全面,用心 |
| 售后:快速,放心 |
| 我們的策略:以質量取勝 |
| 我們的宗旨:讓客戶滿意 |
| 【誠信為本,鑄造精品】 |



















